Playball Logo

Command Palette

Search for a command to run...

목차 열기

배포 복구 검증

1. 테스트 개요

  • 테스트명: staging api-gateway order-core URL 오기입 복구 테스트
  • 수행 일자: 2026-04-14
  • 대상 환경: staging
  • 대상 서비스: api-gateway
  • 테스트 목적:
    • 잘못된 upstream URL 반영 시 실제 요청 실패가 발생하는지 확인하였습니다.
    • 모니터링 알람 명세서 기준 HTTP 5xx 경고 알람이 발송되는지 확인하였습니다.
    • 정상 설정 재반영을 통한 GitOps 롤백이 동작하는지 확인하였습니다.

2. 테스트 시나리오

  • 변경 파일: ca-staging/values/apps/values-api-gateway.yaml
  • 변경 항목: ORDER_CORE_URL

정상 설정:

ORDER_CORE_URL: http://order-core.staging-webs.svc.cluster.local:8083

장애 유발 설정:

ORDER_CORE_URL: http://order-core.staging-webs.svc.cluster.local:18083

복구 설정:

ORDER_CORE_URL: http://order-core.staging-webs.svc.cluster.local:8083

시나리오 선택 이유:

  • api-gateway는 사용자 요청이 실제로 진입하는 서비스라 장애 영향 설명이 명확합니다.
  • ORDER_CORE_URL 오기입은 데이터 변경 없이 HTTP 500을 재현할 수 있어 리스크가 낮습니다.
  • 알람 명세서의 HTTP 5xx 경고 조건과 직접 연결되어 알람 발송 여부를 확인하기 적합합니다.
  • 정상 값 재반영만으로 복구가 가능해 GitOps 롤백 흐름을 검증하기 쉽습니다.

3. 커밋 및 시각 기록

  • 대상 리포지토리: 303-goormgb-k8s-helm
  • 배포 브랜치: argocd-sync/ca-staging
구분커밋 해시시각(KST)비고
정상 기준 커밋e077de142026-04-14 19:19:23테스트 시작 전 정상 기준점
장애 유발 커밋0dd0097a2026-04-14 20:11:19test(ca-staging): api-gateway order-core URL 오기입 반영
최초 요청 실패 확인-2026-04-14 20:13:12/order/clubs 호출 시 HTTP 500 확인
복구 커밋63f662452026-04-14 20:14:14fix(ca-staging): api-gateway order-core URL 원복
경고 알람 발생-2026-04-14 20:14:43StagingHttp5xxWarning Discord 발송
서비스 복구 확인-2026-04-14 20:16:00/order/clubs 호출 시 HTTP 200 확인
경고 알람 복구-2026-04-14 20:20:43StagingHttp5xxWarning Discord 복구 발송

4. 수행 절차 요약

  1. staging 환경의 api-gateway, order-core, ArgoCD 상태를 정상 기준으로 확인하였습니다.
  2. ORDER_CORE_URL8083 -> 18083으로 변경하였습니다.
  3. 장애 유발 커밋을 생성하고 staging 배포 브랜치(argocd-sync/ca-staging)에 push하였습니다.
  4. /order/clubs 요청이 HTTP 500으로 실패하는 것을 확인하였습니다.
  5. Discord 채널에서 StagingHttp5xxWarning 경고 발송을 확인하였습니다.
  6. ORDER_CORE_URL을 다시 8083으로 원복하였습니다.
  7. 복구 커밋을 생성하고 staging 배포 브랜치(argocd-sync/ca-staging)에 push하였습니다.
  8. /order/clubs 요청이 다시 HTTP 200으로 복구된 것을 확인하였습니다.
  9. Discord 채널에서 StagingHttp5xxWarning 복구 메시지를 확인하였습니다.

5. 관측 결과

비용 제약으로 spot 기반 환경에서 테스트하여 증적 캡처 시점과 테스트 시각이 완벽하게 일치하지 않을 수 있습니다.

5.1 서비스 동작 결과

  • 정상 상태에서 /order/clubs 호출 결과는 HTTP 200이었습니다.
  • 장애 유발 후 /order/clubs 호출 결과는 HTTP 500이었습니다.
  • 복구 후 /order/clubs 호출 결과는 다시 HTTP 200이었습니다.

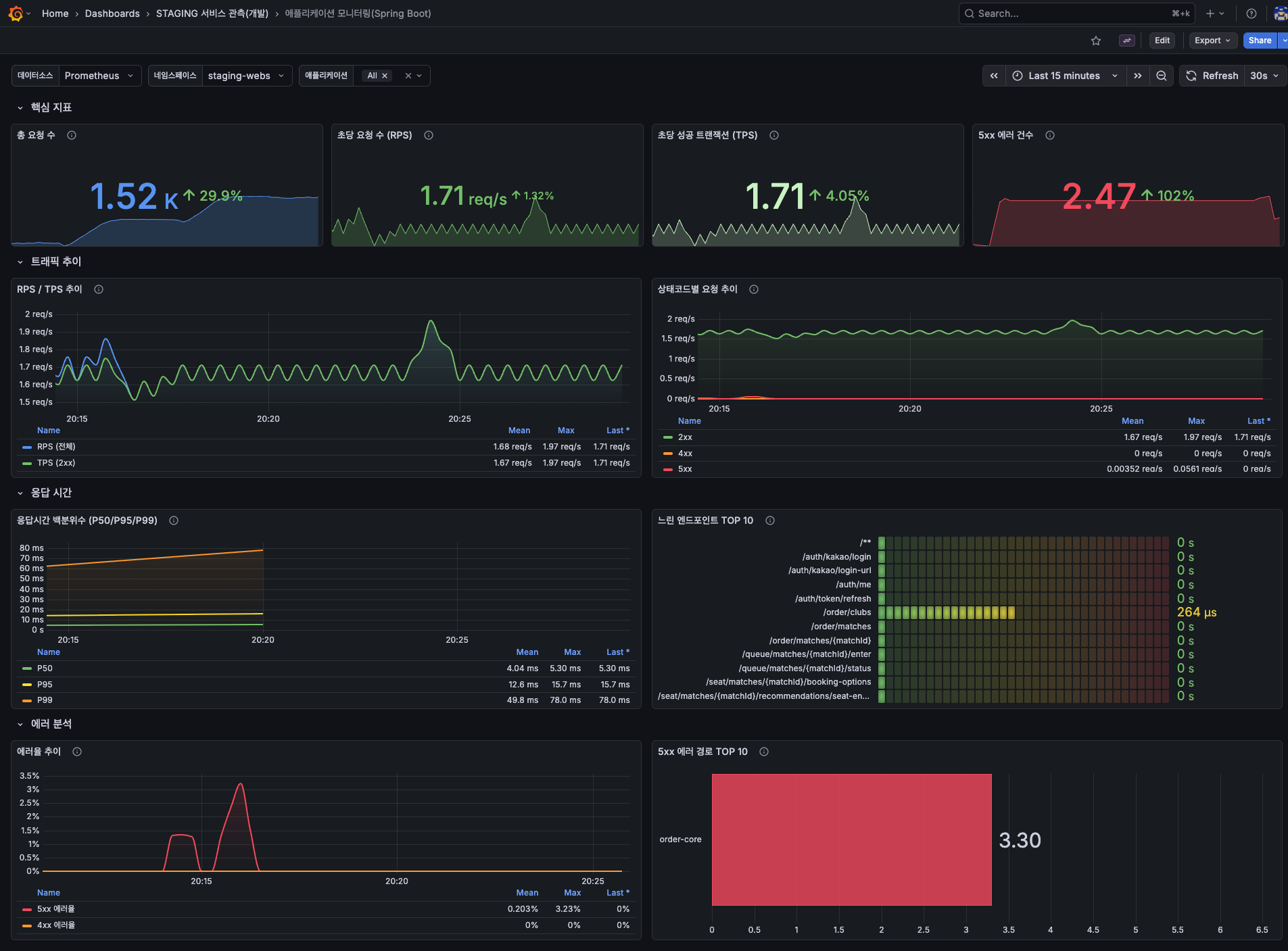
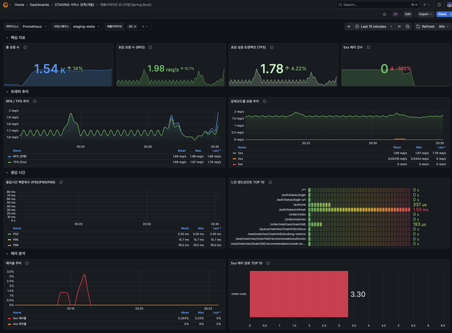
5.2 Grafana 관측 결과

  • Grafana 화면에서는 5xx 흔적과 order-core 관련 에러 경로를 확인하였습니다.

Grafana 5xx 발생 흔적

문서 이미지를 큰 화면으로 확인합니다.

Grafana 5xx 흔적

문서 이미지를 큰 화면으로 확인합니다.

5.3 알람 관측 결과

  • 경고 알람명: StagingHttp5xxWarning
  • 서비스: staging-api-gateway
  • 상태코드: 500
  • Discord 경고 발생 시각: 2026-04-14 20:14:43 KST
  • Discord 경고 복구 시각: 2026-04-14 20:20:43 KST

알람 룰은 increase(...[5m]) > 0 조건을 사용하고 있습니다. 단발성 오류에 과도하게 반응하지 않도록 최근 5분 집계를 기준으로 경고 신뢰성을 유지하기 위해 의도된 설정입니다.

Discord 5xx 알람

문서 이미지를 큰 화면으로 확인합니다.

5.4 Kubernetes / ArgoCD 관측 결과

  • 이번 케이스는 배포 실패가 아니라 잘못된 설정 반영으로 인한 요청 실패였습니다.
  • ArgoCD 화면에서는 장애 상태보다는 반영된 revision과 원복 커밋 이력을 확인하였습니다.
  • History and rollback 화면과 sync 상태 화면을 기준으로 장애 유발 커밋과 복구 커밋 흐름을 확인하였습니다.

ArgoCD 커밋 이력

문서 이미지를 큰 화면으로 확인합니다.

ArgoCD sync 상태 - 장애 유발 커밋 반영 후

문서 이미지를 큰 화면으로 확인합니다.

ArgoCD sync 상태 - 복구 커밋 반영 후

문서 이미지를 큰 화면으로 확인합니다.

6. 성공 기준 충족 여부

항목결과판단
잘못된 설정 반영 확인ORDER_CORE_URL18083으로 반영됨충족
실제 요청 실패 확인/order/clubs 호출 시 HTTP 500 확인충족
경고 알람 발송 확인StagingHttp5xxWarning Discord 발생 확인충족
정상 값 재반영 후 복구복구 커밋 반영 후 ORDER_CORE_URL 정상화충족
최종 정상 상태 회복/order/clubs 응답 HTTP 200 및 Discord 복구 메시지 확인충족

7. 결론

이번 테스트에서는 staging 환경에서 api-gatewayORDER_CORE_URL을 잘못 반영한 뒤, 실제 요청 실패와 HTTP 5xx 경고 알람 발생 여부를 확인하였습니다.

테스트 결과 /order/clubs 요청은 HTTP 500으로 실패하였고, Discord 경고 채널에서 StagingHttp5xxWarning 알람이 발송되었습니다. 이후 정상 ORDER_CORE_URL을 다시 반영하는 GitOps 롤백을 수행한 뒤 /order/clubs 응답은 HTTP 200으로 복구되었으며 Discord 복구 메시지도 확인하였습니다.

따라서 Playball 서비스는 api-gateway의 upstream 설정 오류에 대해 HTTP 5xx 기준으로 장애를 감지하고 GitOps 롤백으로 복구할 수 있음을 확인하였습니다.