목차 열기
인프라 관측
Playball의 인프라 관측 화면은 클러스터 상태, 노드 자원, Pod 분포, 서비스 메쉬 동작을 한 화면에서 확인하는 기준입니다. 배포 직후 상태 확인과 장애 징후 탐지는 이 화면들을 기준으로 진행합니다.
주요 대시보드
| 대시보드 | 주요 지표 | 목적 |
|---|---|---|
| EKS 클러스터 개요 | Ready 노드, 실행 중 Pod, 네임스페이스 수, 리소스 사용률 | 클러스터 전체 상태 확인 |
| K8s 운영 현황판 | 대기 Pod, CrashLoop, 이미지 풀 실패, Node/Pod 목록 | 운영 징후와 즉시 조치 필요 항목 확인 |
| Kubernetes Pod 모니터링 | Pod 상태, 재시작, CPU·메모리, 네트워크 트래픽 | 워크로드 단위 이상 징후 확인 |
EKS 클러스터 개요
클러스터 전반의 Pod 수, 네임스페이스 수, 리소스 사용률, 노드 상태를 한 화면에서 확인합니다.

K8s 운영 현황판
Ready 상태, 대기 중 Pod, CrashLoop, 리소스 사용량, Pod/Node 목록을 기준으로 배포 직후 상태와 장애 징후를 확인합니다.

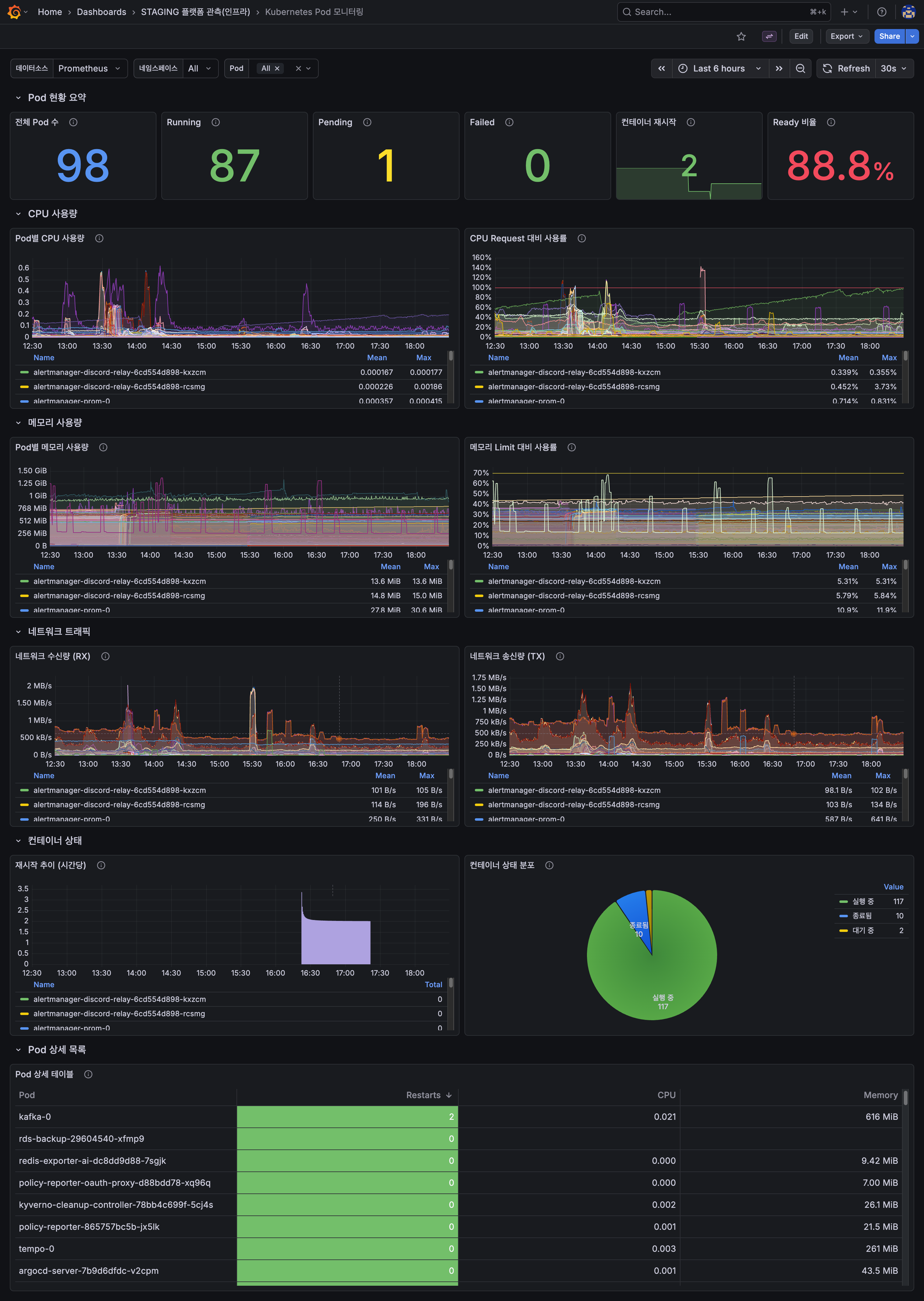
Kubernetes Pod 모니터링
Pod 상태, 재시작 횟수, CPU·메모리 사용량, 네트워크 트래픽을 기준으로 워크로드 단위 상태를 확인합니다.

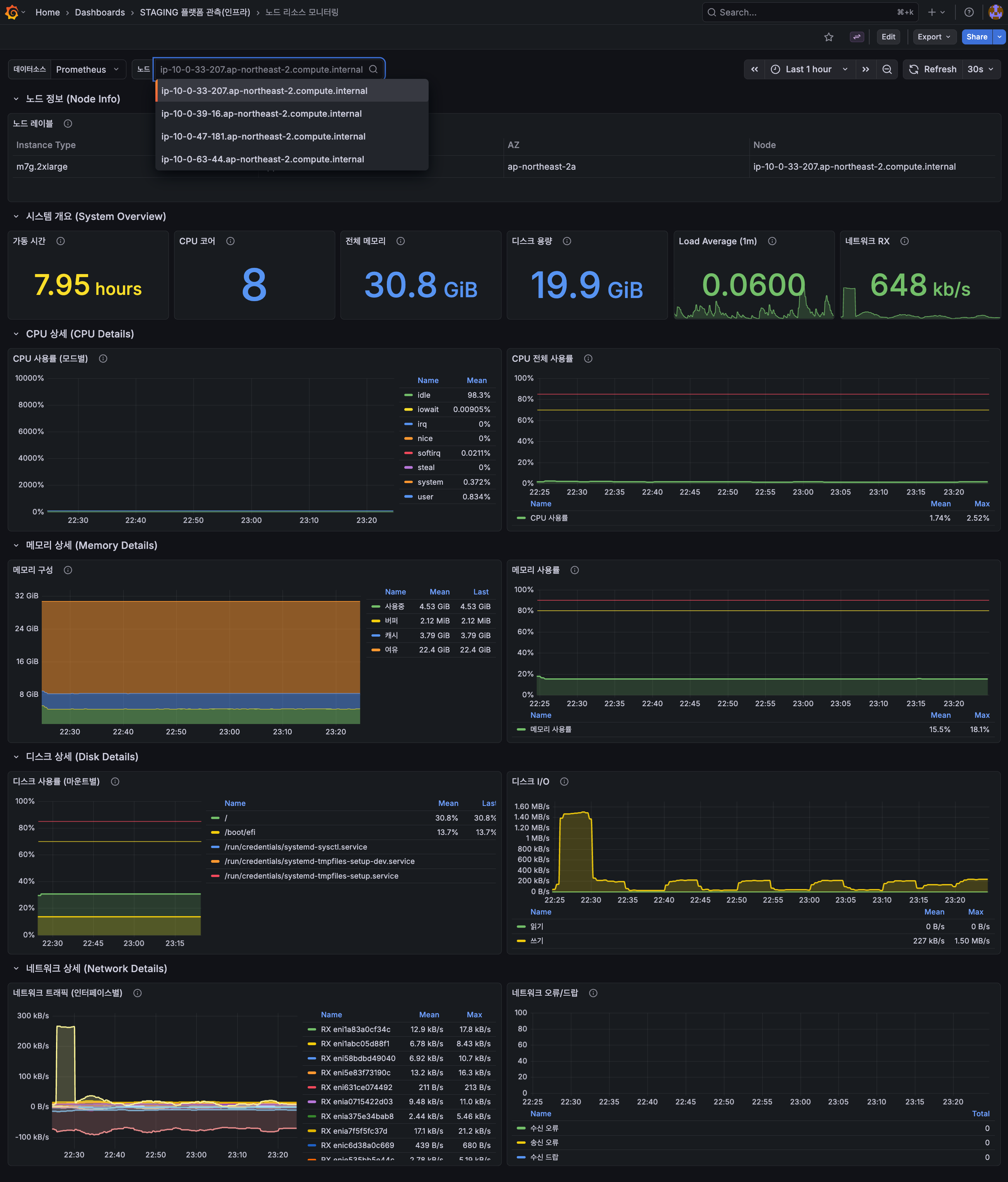
노드 리소스 모니터링
노드 단위 CPU·메모리·디스크·네트워크 사용량을 시계열로 확인해 리소스 포화 구간과 특정 노드 쏠림을 판단합니다. Pod 단위 이상 징후가 노드 자원 제약에서 기인한 것인지 구분할 때 함께 사용합니다.

운영 기준
| 구분 | 확인 지표 | 목적 |
|---|---|---|
| 클러스터 상태 | Ready 노드, 실행 Pod, 대기 Pod, CrashLoop | 자원 부족 또는 배포 이상 확인 |
| 노드 상태 | CPU, 메모리, 스토리지, 역할별 노드 분포 | 스케일링 또는 노드 교체 판단 |
| 메쉬 상태 | 요청량, 오류율, 지연시간, TCP 연결 | Gateway 이후 트래픽 상태 확인 |