목차 열기
서비스 관측
서비스 관측 화면은 Playball의 애플리케이션 상태, 데이터베이스 상태, 메시지 처리 흐름, 로그와 Trace를 함께 확인하는 기준입니다. 오류율과 지연시간, 로그, Trace를 한 경로에서 이어서 보는 것이 목적입니다.
주요 대시보드
| 대시보드 | 주요 지표 | 목적 |
|---|---|---|
| 애플리케이션 모니터링 | 요청 수, 응답 시간, 5xx 오류, 엔드포인트 지연 분포 | 서비스 상태 확인 |
| Database - RDS PostgreSQL | CPU, 연결 수, IOPS, 지연시간, 사용 가능 메모리 | 데이터베이스 상태 확인 |
| Kafka Overview | 브로커 수, 토픽 수, 파티션 수, Consumer Lag | 메시지 적체 여부 확인 |
| Loki Kubernetes Logs | 서비스별 로그 건수, 로그 본문, 예외 메시지 | 장애 시각 전후 로그 확인 |
애플리케이션 모니터링
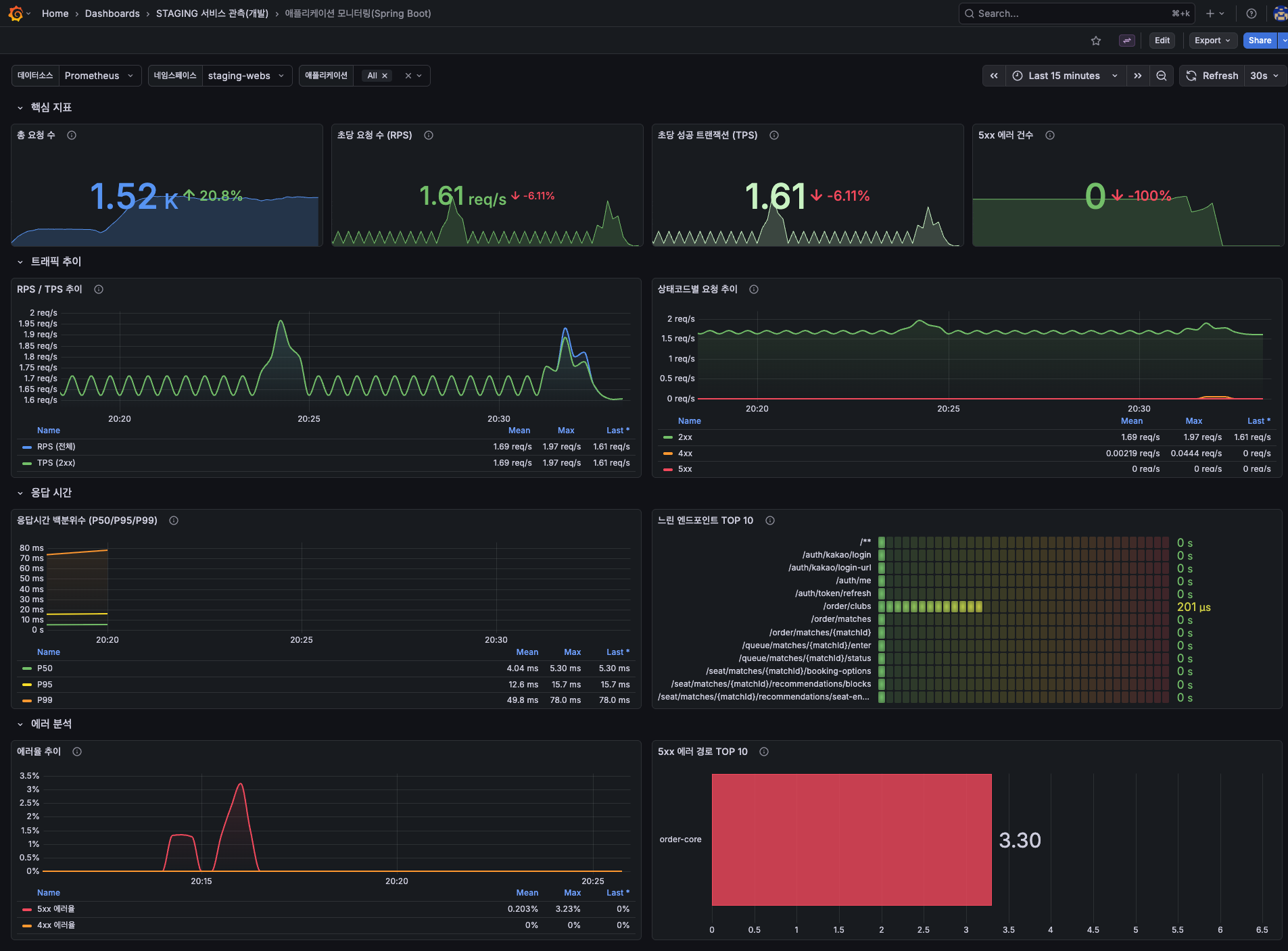
Spring Boot 애플리케이션의 요청 수, 응답 시간, 5xx 오류, 엔드포인트별 지연 분포를 기준으로 서비스 상태를 확인합니다.

Database - RDS PostgreSQL
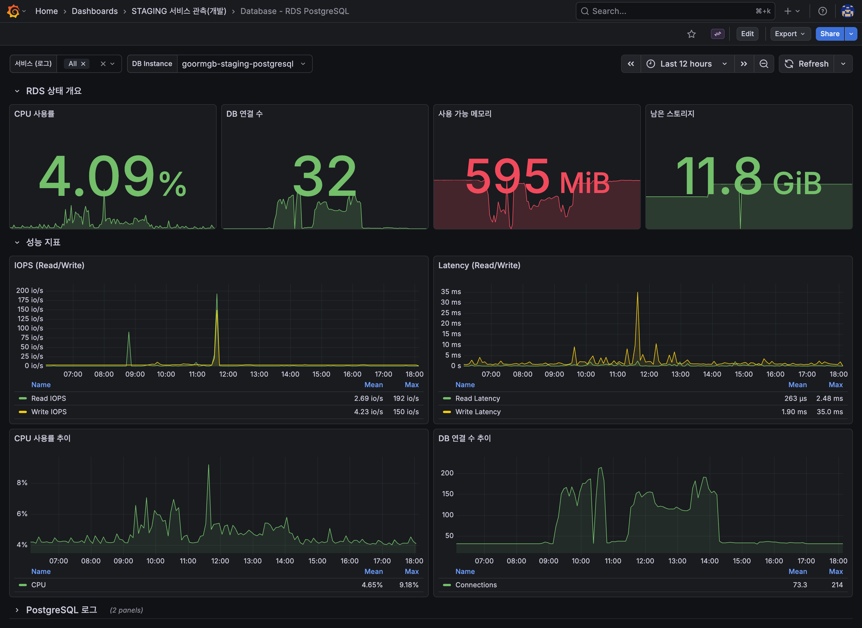
RDS PostgreSQL의 CPU, 연결 수, IOPS, 지연시간, 사용 가능 메모리를 기준으로 데이터베이스 상태를 확인합니다.

Kafka Overview
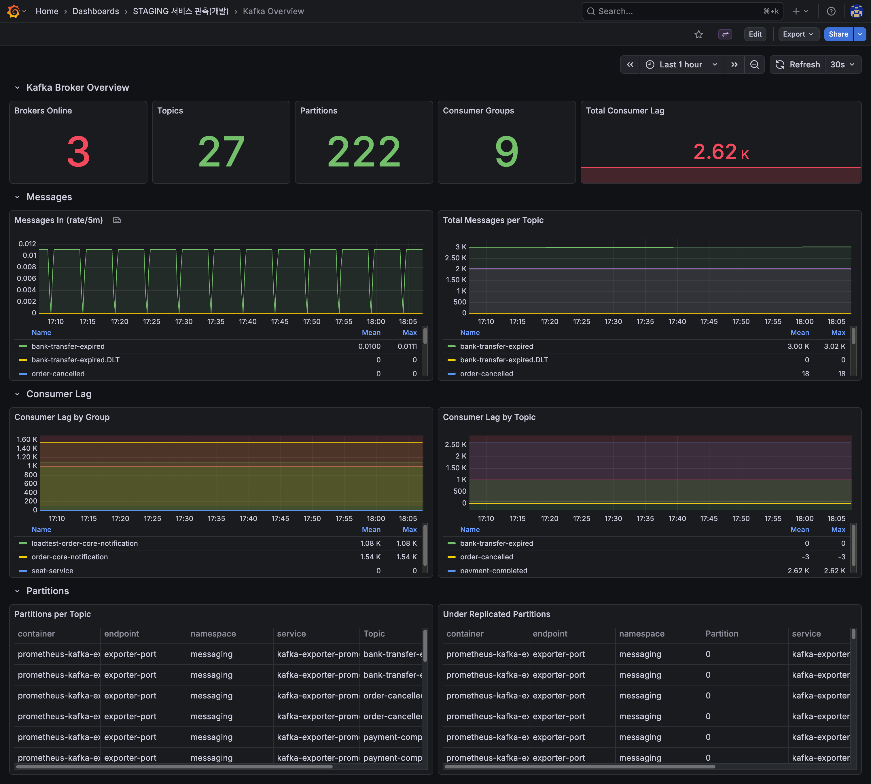
브로커 수, 토픽 수, 파티션 수, Consumer Lag를 기준으로 메시지 처리 흐름과 적체 여부를 확인합니다.

Loki Kubernetes Logs
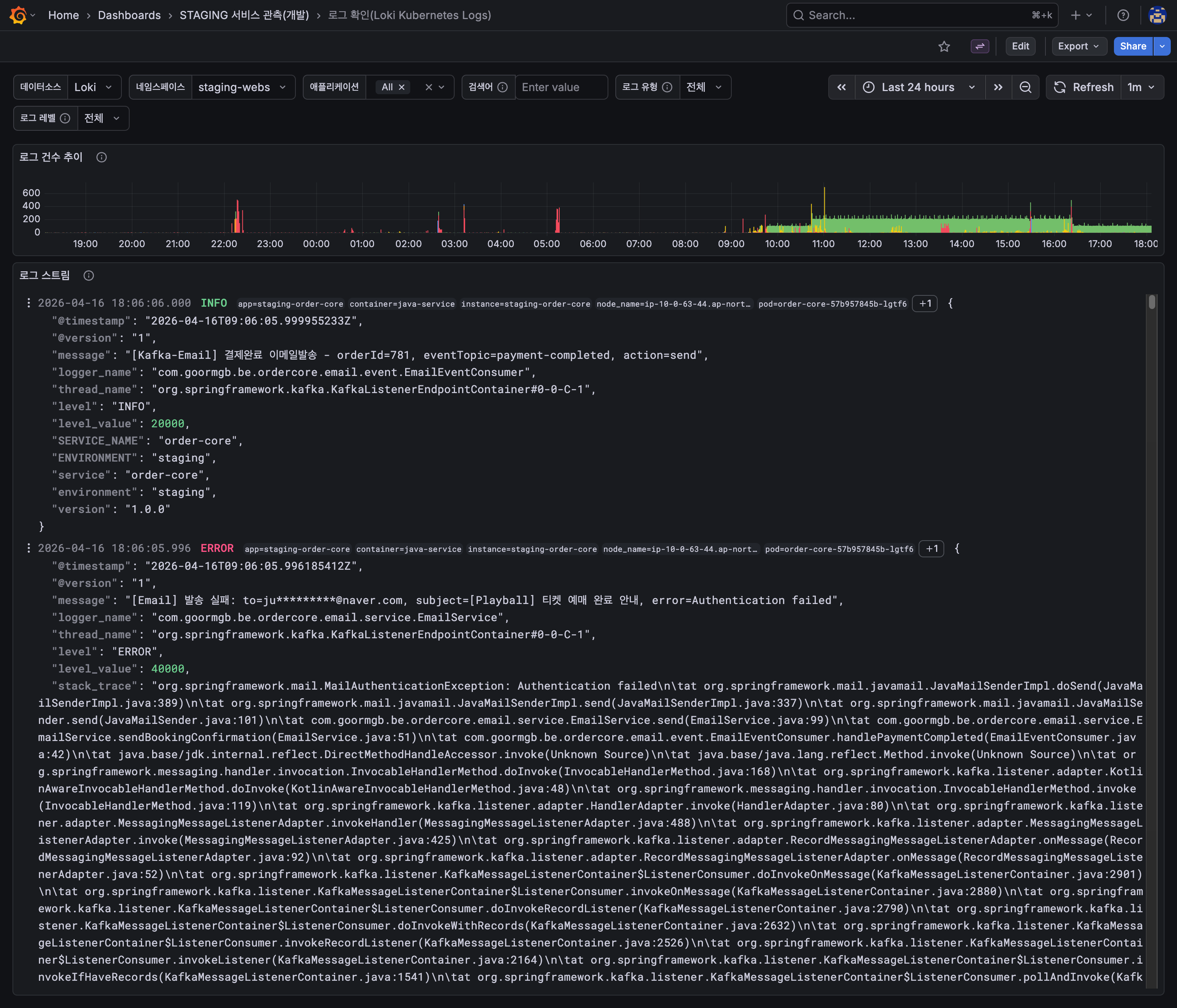
Loki 기반 로그 화면에서 서비스별 로그 건수와 실제 로그 본문을 함께 확인합니다. 장애 시각 전후의 예외와 처리 흐름을 빠르게 대조할 때 사용합니다.

운영 기준
| 구분 | 확인 지표 | 목적 |
|---|---|---|
| 애플리케이션 상태 | 요청 수, 응답 시간, 오류율, 엔드포인트별 지연 | 서비스 이상 징후 확인 |
| 데이터베이스 상태 | CPU, 연결 수, IOPS, 지연시간 | 쿼리 병목과 연결 포화 확인 |
| 메시지 처리 상태 | Topic별 메시지 수, Consumer Lag | 비동기 처리 적체 확인 |
| 로그 확인 | 예외 로그, 로그 건수, 서비스별 로그 본문 | 원인 분석과 장애 시각 전후 대조 |